高炉自控
烧结自控
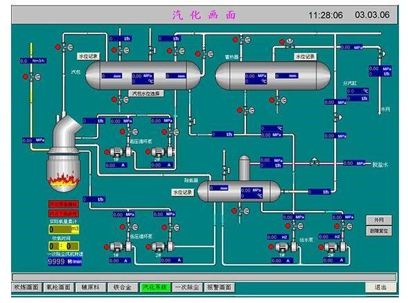
高炉电气自动化控制
电气自动化解决方案 一站式自动化解决方案,为您量身定制 更多解决方案→
  • 系统配置:

    高炉本体、热风炉、干法除尘、高炉槽下上料系统


    系统特点:

    高炉主要工艺采用“分散控制、集中监视”的三电一体化控制方案

  • 系统配置:

    转炉吹炼、转炉辅原料投料、转炉汽化


    系统特点:

    节能环保、质量保证

  • 系统配置:

    机头除尘、烧结机烧结、主抽风机


    系统特点:

    节能环保、质量保证

  • 系统配置:

    链回环、配煤造球、水磨成品


    系统特点:

    节能环保、质量保证

  • 系统配置:

    石灰窑控制系统


    系统特点:

    节能环保、质量保证

  • 系统配置:

    焦炭料场


    系统特点:

    节能环保、质量保证

  • 系统配置:

    喷吹工艺、制粉工艺


    系统特点:

    节能环保、质量保证

  • 系统配置:

    水处理控制系统


    系统特点:

    节能环保、质量保证

  • 系统配置:

    实验台架监测系统


    系统特点:

    节能环保、质量保证

    SYSTEM 电气自动化系统配套产品 卓越控制性能 设备稳定 完善的系统解决方案
    • 中科天瑞(北京)科技有限公司承包越南和发钢铁厂1080m3高炉三电系统总包 中科天瑞(北京)科技有限公司承包越南和发钢铁厂1080m3高炉三电系统总包
      APPLICATION CASE
      经典工程案例
      专业工程态度,邀您共同见证

      项目名称:中科天瑞(北京)科技有限公司承包越南和发钢铁厂1080m3高炉三电系统总包

      地点:越南

      项目介绍:和发钢铁厂1080m3高炉三电系统总包

    • 120m2烧结电气自动化控制系统解决方案 120m2烧结电气自动化控制系统解决方案
      APPLICATION CASE
      经典工程案例
      专业工程态度,邀您共同见证

      项目名称:120m2烧结电气自动化控制系统解决方案

      地点:中国

      项目介绍:配料工序及烧结工序全线设计1套PLC系统

    • 中科天瑞公司与陕钢集团汉中钢铁有限责任公司签订 2#高炉智能在线监测系统合同 中科天瑞公司与陕钢集团汉中钢铁有限责任公司签订 2#高炉智能在线监测系统合同
      APPLICATION CASE
      经典工程案例
      专业工程态度,邀您共同见证

      项目名称:中科天瑞公司与陕钢集团汉中钢铁有限责任公司签订 2#高炉智能在线监测系统合同

      地点:陕西

      项目介绍:陕钢高炉智能在线监测系统

    • 舞钢新希望炼铁有限责任公司1260 m³高炉转鼓法水渣设施三电总包 舞钢新希望炼铁有限责任公司1260 m³高炉转鼓法水渣设施三电总包
      APPLICATION CASE
      经典工程案例
      专业工程态度,邀您共同见证

      项目名称:舞钢新希望炼铁有限责任公司1260 m³高炉转鼓法水渣设施三电总包

      地点:河南

      项目介绍:舞钢1260 m³高炉转鼓法水渣设施三电总包

    • 中科天瑞公司为中国原子能科学研究院XXXX铅铋次临界反应堆提供完整的电气自动化解决方案 中科天瑞公司为中国原子能科学研究院XXXX铅铋次临界反应堆提供完整的电气自动化解决方案
      APPLICATION CASE
      经典工程案例
      专业工程态度,邀您共同见证

      项目名称:中科天瑞公司为中国原子能科学研究院XXXX铅铋次临界反应堆提供完整的电气自动化解决方案

      地点:中国

      项目介绍:原子能科学研究院电气自动化方案

    • 中科天瑞公司总包高炉喷煤三电系统工程 中科天瑞公司总包高炉喷煤三电系统工程
      APPLICATION CASE
      经典工程案例
      专业工程态度,邀您共同见证

      项目名称:中科天瑞公司总包高炉喷煤三电系统工程

      地点:中国

      项目介绍:总包高炉喷煤三电系统工程

    • 中科天瑞120吨转炉电气自动化控制系统解决方案 中科天瑞120吨转炉电气自动化控制系统解决方案
      APPLICATION CASE
      经典工程案例
      专业工程态度,邀您共同见证

      项目名称:中科天瑞120吨转炉电气自动化控制系统解决方案

      地点:中国

      项目介绍:120吨转炉电气自动化控制系统解决方案

    • 中科天瑞污水处理自动化控制系统解决方案 中科天瑞污水处理自动化控制系统解决方案
      APPLICATION CASE
      经典工程案例
      专业工程态度,邀您共同见证

      项目名称:中科天瑞污水处理自动化控制系统解决方案

      地点:中国

      项目介绍:污水处理自动化控制系统解决方案

    • 江苏永钢集团联峰钢铁厂高炉循环水泵房项目 江苏永钢集团联峰钢铁厂高炉循环水泵房项目
      APPLICATION CASE
      经典工程案例
      专业工程态度,邀您共同见证

      项目名称:江苏永钢集团联峰钢铁厂高炉循环水泵房项目

      地点:中科天瑞(北京)科技有限公司

      项目介绍:中科天瑞(北京)科技有限公司

    • 核工业集团某实验室项目顺利投入运行 核工业集团某实验室项目顺利投入运行
      APPLICATION CASE
      经典工程案例
      专业工程态度,邀您共同见证

      项目名称:核工业集团某实验室项目顺利投入运行

      地点:中科天瑞(北京)科技有限公司

      项目介绍:中科天瑞(北京)科技有限公司

    四大优势,为您的电气自动化保驾护航 专业服务,严谨态度,等您来合作
    产品可靠
    • 产品可靠,品质保障
    • PRODUCT RELIABILIT
    • QUALITY ASSURANCE
    • 西门子、施耐德及国内多家仪表公司授权经销商,保证正品,备货充足可快速调货
    经验丰富
    • 团队专业,经验丰富
    • PRODUCT RELIABILIT
    • QUALITY ASSURANCE
    • 公司拥有一支实力较强的设计、技术及项目管理队伍,产品已经出口海外,拥有丰富经验
    提供方案
    • 方案定制,革新创造
    • PRODUCT RELIABILIT
    • QUALITY ASSURANCE
    • 致力于用专业的技术服务为客户提供完善的定制自动化解决方案,也为中国制造2025贡献力量
    一站式服务
    • 一站式服务
    • PRODUCT RELIABILIT
    • QUALITY ASSURANCE
    • 为客户提供智能工厂的一站式解决方案,我们用完善的服务保障体系,为您保驾护航
    服务流程 一站式贴心服务,为您提供专业方案
    • 01 需求调研 重视客户,引导客户 得出解决办法
    • 02 方案设计 选择合理的技术系统 构思满足解决方案
    • 03 快速报价 考虑成本、市场等因素 报出可行价格
    • 04 量身定制 建立个性化需求 专业打造服务
    • 05 标准化生产 依据标准规定组织生产 对生产过程实施监督
    • 06 安装调试 用各种手段进行查错和排错 对意外情况正确处理
    • 07 无忧售后 提供完备的设备保障体系 提供完善的保修服务
    ABOUT 公司简介
    中科天瑞(北京)科技有限公司 高炉主要工艺(高炉本体、热风炉、槽下上料、高炉煤气干法除尘、循环水泵站、水冲渣及其泵站、出铁场除尘、矿槽除尘等工艺)采用“分散控制、集中监视”的三电一体化控制方案。● 本方案控制系统主要为基础自动化级,分上位监控级和PLC控制级,监控级与控制级间采用以太网通讯方式。● 通过网络通讯在高炉主控室实现对高炉主要生产工艺过程信息的集中监控,为高炉工长及时准确有效地操作高炉创造条件。● 控制系统设计以全自动操作为主、手动操作为辅,考虑HMI手动操作及电气手动操作等后备操作手段以保证特殊情况下高炉生产的正常进行。● 系统设计以易懂、易看、易解析、易操作、便于设备维护为原则。● 系统采用开放式结构,为今后系统的扩展创造条件,留有区域级过程计算机及全厂管理计算机通讯的接口能力。整个控制系统采用IE(仪表和电控设备)一体化设计思想,以实现控制系统设备种类一致、系统维护方便、减少系统成本的目的。考虑1080m3高炉炼铁生产工艺的特点(各工序具体相对独立性),高炉本体系统设计1套PLC系统,控制内容包括高炉本体、重力除尘、出铁场及出铁场除尘阀等;热风炉系统设计1套PLC系统,控制内容包括热风炉燃烧与换炉控制以及空气、煤气双预热系统等;槽下配料上料系统设计1套PLC系统,控制内容包括槽下配料、地坑放料、主卷扬上料、炉顶装料、矿槽除尘阀等;高炉煤气干法除尘系统设计1套PLC系统,控制内容包括除尘器箱体的反吹、卸灰以及中间仓卸灰等;高炉循环水系统设计1套PLC系统,控制内容包括各循环水泵组、电动阀、冷却塔等;以上各系统采用冗余控制系统。水冲渣及其泵站系统设计1套PLC系统,控制内容包括水冲渣工艺的脱水器、粒化器、输渣皮带以及冲渣泵房设备等,本系统采用冗余控制系统。
    • 中科天瑞
      中科天瑞
    • 中科天瑞
      中科天瑞
    • 中科天瑞
      中科天瑞
    • 中科天瑞
      中科天瑞
    • 中科天瑞
      中科天瑞
    • 中科天瑞头条
    • 行业新闻
    • 19 2020 - 05
      核工业集团某实验室项目顺利投入运行  近日,由中科天瑞电气自动化部负责的中国核工业集团原子能研究院的某介质实验室顺利投入运行。该实验室根据原子能研究院提出的精准设计、严格安装、细化控制的要求顺利投产运行。  此次项目包括实验控制室、会议室、实验平台三个部分。分...
    • 19 2020 - 05
      高炉循环水泵房项目顺利送电试车       近日,由中科天瑞电气自动化部负责的江苏永钢集团联峰钢铁厂的高炉循环水泵房项目顺利送电试车。江苏永钢集团有限公司是重要的建筑钢材、工业用材生产基地之一,拥有烧结、炼铁、炼钢、轧钢、产品深加工完整的生...
    • 23 2019 - 04
      中科天瑞(北京)科技有限公司是以冶金电气自动化解决方案、技术服务为核心,以工业电气自动化为服务范围,以服务效率高,工程质量佳为理念,打造优质电气自动化项目,做精品电气自动化工程。积极参加园区高新技术企业培训,为客户提供更高质量的电气自动化服务夯实基础。
    • 23 2019 - 04
      近日,由中科天瑞公司承包的某大型钢铁企业热风炉电气自动化项目顺利投产,在热风炉电气自动化项目实施中中科天瑞公司以服务效率高,工程质量佳为理念,打造精品电气自动化工程为理念,确保热风炉电气自动化工程顺利投产运行。
    • 23 2019 - 04
      近日,由中科天瑞公司承包某海外大型钢铁企业喷煤电气自动化项目顺利试车,在喷煤电气自动化项目项目施工中中科天瑞公司以服务效率高,工程质量佳为理念,打造精品电气自动化工程为理念,确保喷煤电气自动化项目顺利试车。
    • 28 2020 - 08
      很多企业用户在选择高炉监测系统的时候除了会比较关心系统本身的质量是否经过了层层的筛选考察,以及系统的精准性有没有达到基本的要求之外,还比较关系的是服务比较好的高炉监测系统厂家自身所具备的优势特点是否能够真正的让用户满意,要到底具备哪些特质的监测系统是值得信赖的呢?一、具有丰富的行...
    • 24 2020 - 08
      科技自动化的进展依赖的就是计算机技术的进步和发展。转炉电气自动化系统自从投放实验以来,得到了钢厂和需求企业的广泛关注,在持续的投放和使用以后,对此技术的成熟、稳定、便捷的功能和效果是交口称赞。那么具体转炉电气自动化系统的优势有哪些展示,下文就此展开阐述。一、通讯性能较好,线路简单...
    • 21 2020 - 08
      在冶炼和计算机同时发展的情况下,想要实现自动化发展,那么在冶炼中加入计算机的设计是毋庸置疑的一个选择。转炉电气自动化系统就是冶炼技术和计算机的融合而成,在使用的效果表现出突出,产品的性能有着不错的展示。转炉电气自动化系统具体的特点有哪些,如下做出分析。一、实用性突出质量可靠的转炉...
    • 17 2020 - 08
      高炉电气自动化控制连同计算机控制系统突破了传统高炉炼铁的盲区,无论是数据采集还是自动化控制都已获得大幅度提升。特别是那些品牌的高炉电气自动化控制系统更是拥有非常高的性价比,现在就高炉电气自动化控制性价比高主要体现在哪些方面作简要阐述:1.可靠性高高炉电气自动化控制在高炉炼铁作业中...
    • 14 2020 - 08
      高炉监测系统通常在整个高炉的正常运转过程中发挥着非常重要的作用,一般质量好的高炉监测系统不仅可以保证整个高炉安全稳定的运行,还能确保的是及时的发现和解决高炉在运行过程中所出现的问题,这几乎为企业安全生产作业以及提高生产效率做到了一定的保证,子对于企业客户来说,想要购买好的高炉监测...
    荣誉资质 HONORS
    • 专利证书
    • 企业资质
    合作客户
    CONTACT
    联系我们
    ADDRESS 地址:北京·丰台区·航丰路8号院3号楼5层
    EMAIL 邮箱:15611195058@163.com
    TEL 电话:010-56541668
    FAX 传真:010-56541673
    • 订阅号
    • 服务号
    友情链接:
    Copyright ©2018 - 2020 中科天瑞北京科技有限公司
    犀牛云提供企业云服务
    X
    3

    SKYPE 设置

    4

    阿里旺旺设置

    等待加载动态数据...

    等待加载动态数据...

    5

    电话号码管理

    • 010-56541668
    6

    二维码管理

    等待加载动态数据...

    等待加载动态数据...

    展开
    进入手机网站